Open source Kubernetes
observability for developers
Auto-instrumented. Scriptable. Kubernetes native.
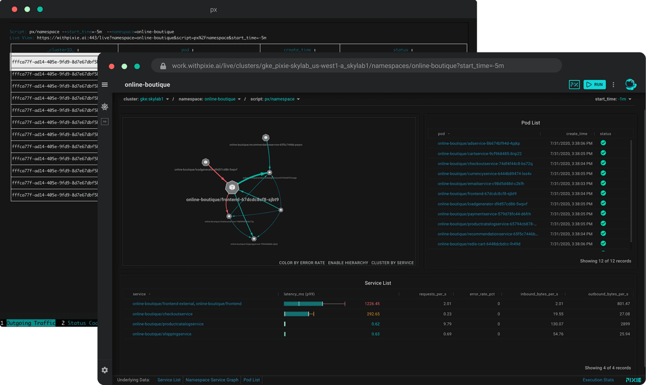
Debug with Live to navigate your data space using auto-generated views and debug sessions.
Run scripts contributed by your team or the Pixienaut community using the px command interface to debug as code.
Use the CLI for health checks and charts without leaving our dev workflow. Jump to the browser only when needed.
Why use Pixie?
No Instrumentation
Access metrics, events, traces and logs in seconds without changing code via dynamic eBPF probes and ingestors. Add logging only for custom data.
Read MoreDebug with Scripts
Run community, team or custom scripts to debug as code. Publish and share your sessions as code with your team and global Pixienaut community.
Read MoreKubernetes Native
Pixie runs entirely inside your Kubernetes clusters without storing any customer data outside. Avoid trading-off depth of visibility due to the hassle and cost of trucking petabytes of telemetry off-cluster.
Read More




